

当车间主任还在对着 Excel 表格算工期、盯着白板追进度时,用快工单生产管理系统的工厂已经靠一张排产甘特图实现了生产效率的 “起飞”。
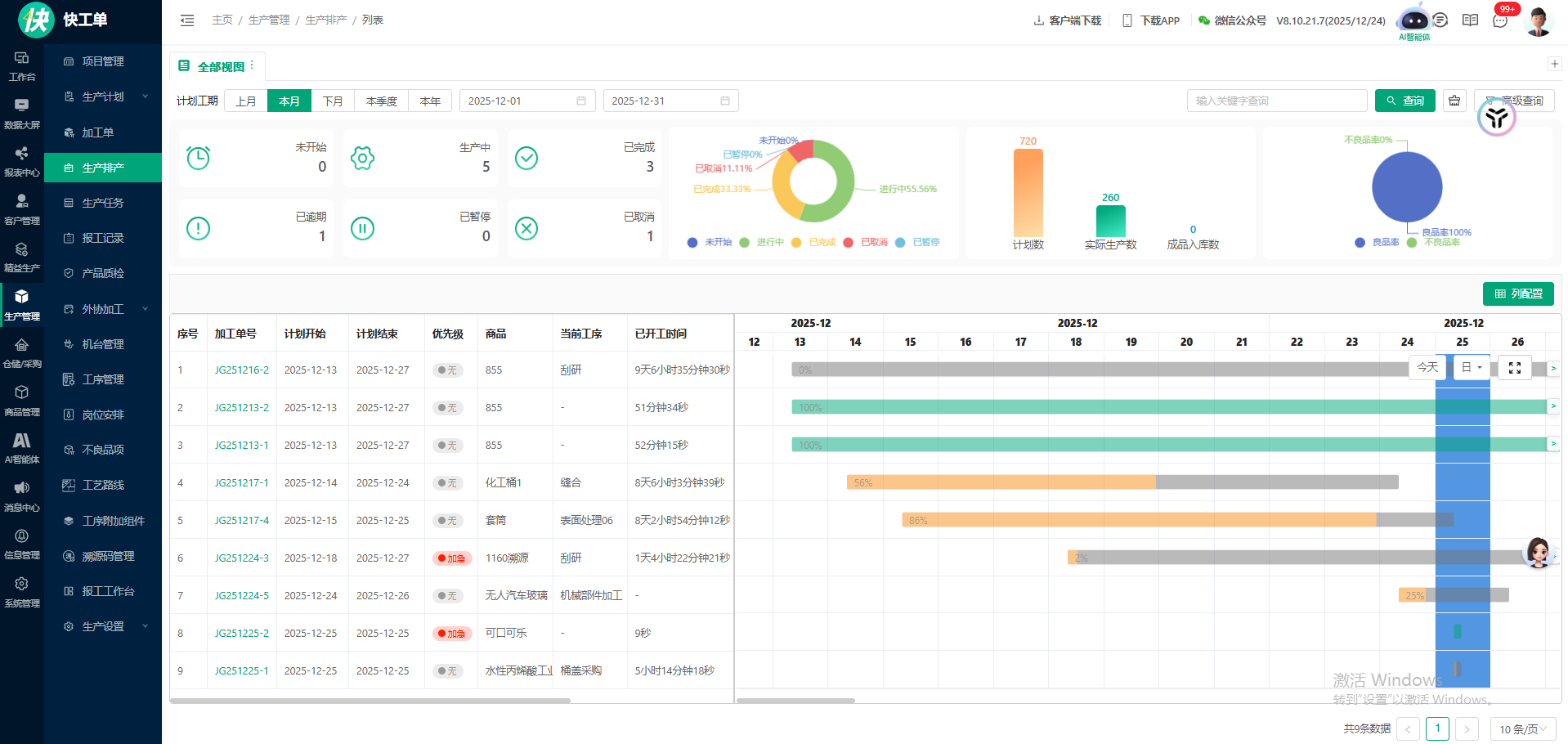
打开快工单的甘特图界面,本月生产进度像摊开的 “作战地图”:从计划工期、工单状态到工序进度,所有信息都被揉进一张可视化图表里 —— 未开始、生产中、已完成的工单用不同色块区分,工期进度条精准显示 “56%”“86%”,连 “已开工 9 天 6 小时 35 分钟 30 秒” 这种精细时长都自动统计。像编号 JG251216-2 的 855 商品工单,计划 12.13 到 12.27 的工期里,当前工序 “刮研” 的进度、已耗时一目了然,不用再挨个工位追问 “做到哪了”。
更绝的是 **“全局 + 细节” 双视角 **:上方的环形图直接给出生产占比(进行中 53.56%、已完成 13.33%),柱状图同步显示计划数、实际生产数;下方的甘特图则把每个工单的时间轴拉满 —— 加急工单标红提醒,已完成工单用绿色进度条 “打勾”,逾期工单自动亮灯。比如 1160 渊源的加急工单,12.18 开工后进度实时更新,不用再担心紧急单被 “埋” 在任务堆里。
对生产管理者来说,这张图是 **“降本提效的利器”**:以前排产靠经验拍脑袋,现在甘特图自动匹配计划开始 / 结束时间,工序衔接的空档被精准压缩;工人不用再拿着纸质工单跑车间,登录系统就能看到自己负责的工单进度;不良品率、成品入库数等数据自动汇总,月底统计不用再加班熬夜算报表。像无人汽车玻璃的机械部件加工工单,从开工到进度 25% 全程可视化,异常情况能在甘特图上直接标记,响应速度比传统方式快了至少 3 倍。
从 “凭感觉管生产” 到 “用数据控进度”,快工单的排产甘特图,本质上是把生产管理的 “模糊活儿” 变成了 “透明账”—— 不管是中小工厂还是批量生产的车间,打开系统就能看清每一个工单、每一道工序的 “心跳”,不用再在混乱的进度里 “救火”,把精力放回优化生产本身。